Advice and answers from the Advanced Web Ranking Team
Search for articles
>
>
Keyword Ranking vs. AI Search Keyword Performance in AWR: Which Report Do You Actually Need?
Understand the difference between Keyword Ranking and AI Search Keyword Performance in Advanced Web Ranking. Track SERP positions, AI citations, brand mentions, and AI search visibility.
Search has changed. Not slowly, not incrementally - but fundamentally. A growing share of queries now returns an AI-generated answer at the top of the page, and in many cases, that answer is the page. Users read it, act on it, and move on - sometimes without clicking a single organic result.

That shift creates a problem for SEOs who have spent years optimizing for position #1: the metrics that made sense in a link-driven, blue-text world don't always translate cleanly to an AI-driven one. Traditional rankings still matter. But so do citations, mentions, inline links, and brand share of voice in AI responses - none of which a traditional rank tracker was designed to capture.
Advanced Web Ranking gives you both lenses. The Keyword Ranking report covers the full picture of how your pages perform in traditional and AI-augmented SERPs. The AI Search → Keyword Performance report zooms in exclusively on how your brand shows up inside AI-generated results, across Google AIOs, Google AI Mode, ChatGPT, and Perplexity.
Understanding what each report is built to answer, and when to use which one, is what separates reactive monitoring from proactive GEO strategy.
Keyword Ranking vs. AI Search Keyword Performance at a glance (TL;DR)
Keyword Ranking report
Shows where your site ranks for each keyword across traditional search engines like Google or Bing, and AI-powered engines like ChatGPT, or Google AI Mode.
AI Search Keyword Performance report
Shows how visible your brand is inside AI-generated answers, including citations, mentions, and share of voice.
In short:
Keyword Ranking shows where you rank.
AI Search Keyword Performance shows how visible you are in AI generated search answers.
The Keyword Ranking Report: Your SERP Foundation
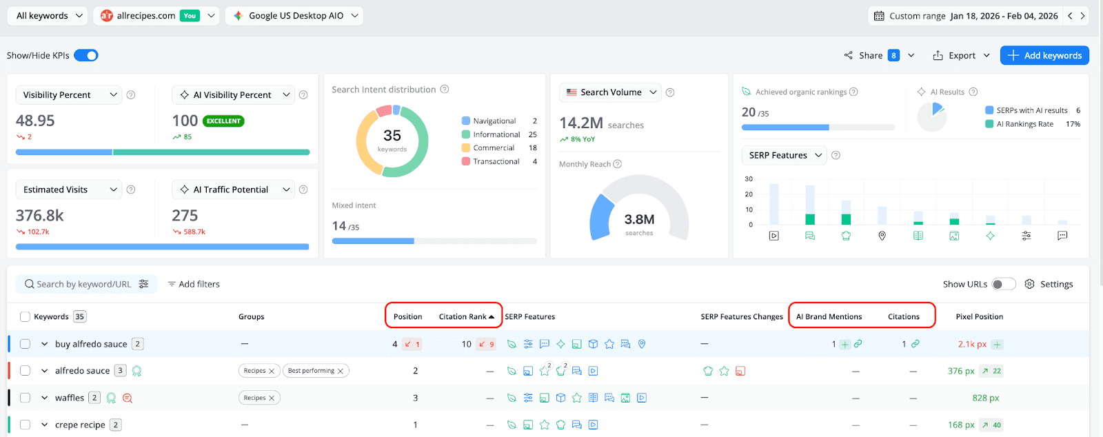
The Keyword Ranking report is your baseline. It shows you the position your website, or a competitor’s, achieves for each tracked keyword across every search engine you monitor in your AWR project, whether traditional web search engines like Google and Bing, or AI-powered ones like ChatGPT or Google AI Mode.

Because each search engine features results differently, the Position metric adapts to the type of engine you're tracking, as follows:
Traditional search engines (e.g., Google, Bing)
Position reflects your organic ranking in the SERP, just like in classic rank tracking.
Google AIO search engines
When an AI Overview appears in the SERP, the report can also surface the Citation Rank, which shows your website’s position among the sources cited in the AI Overview. Two additional metrics - AI Brand Mentions and Citations - show how often your brand or website is referenced or listed as a source in the AI-generated answer.
AI-powered engines (ChatGPT, Perplexity, Google AI Mode)
These search engines generate answers directly rather than displaying a traditional SERP. In this case, the Position metric reflects where your brand appears within the AI-generated answer, rather than a traditional organic ranking.This dual-mode behaviour is what makes the Keyword Ranking report the right starting point for most keyword audits: it gives you a unified, comparable view of performance across all your tracked search engines, without requiring you to mentally context-switch between traditional and AI ranking logic.
Now that you understand how positions are interpreted by AWR across traditional and AI-powered search engines, the next step is to look at the key metrics that help you evaluate performance for each tracked keyword.
What It Covers
The Keyword Ranking report includes a set of ranking, visibility, and traffic indicators that help you understand how your keywords perform across the search engines you track.
Key metrics you'll work with here include:
1. Ranking and AI presence metrics
These metrics show where your website appears for each keyword and how often your brand appears inside AI-generated results.

Position
Your ranking for the keyword. As mentioned earlier, depending on the search engine type, the Position can represent either your organic ranking in the SERP (Google, Bing) or your placement in the AI-generated answer (ChatGPT, Perplexity, Google AI Mode).
Citation Rank
Shows your position among the sources cited inside a Google AI Overview result. This helps you understand how prominently your website appears within the citation group.
AI Brand Mentions
Counts how many times your brand is mentioned inside the AI-generated answer, even if your website is not listed as a source.
Citations
Shows how many times your website is referenced as a source inside the AI-generated answer.
2. Keyword coverage and AI result indicators
In addition to the keyword level metrics shown in the table, the report also includes several indicators that summarise ranking and AI presence across all tracked keywords.

Achieved Organic Rankings
Shows the total number of tracked keywords for which your website ranks with an organic result in the SERP. This helps you quickly understand how many of your tracked keywords currently generate organic visibility.
SERPs with AI Results
Shows the number of tracked keywords for which an AI-generated response appears in the search results, such as a Google AI Overview or an AI answer from supported LLM engines. This helps you identify how often AI results are present across the keywords you track.
AI Rankings Rate
The percentage of tracked keywords where your domain appears inside an AI-generated result, either as a cited source or through a brand mention, out of all keywords that trigger an AI response.
3. Visibility metrics
These indicators summarise how visible your website is across the set of tracked keywords, based on both traditional search rankings and AI-generated results.

Visibility Score
A weighted score that measures your search presence across the top 30 ranking positions. Higher rankings earn more points. For example, a keyword ranking #1 contributes more points than a keyword ranking #30.
Visibility Percent
Represents the percentage of total possible visibility captured, compared to a hypothetical scenario where your website ranks #1 for every tracked keyword. Only rankings within the top 30 positions are considered when calculating this metric.
Average Rank
The average ranking position across all tracked keywords. It is calculated as the sum of all keyword ranking positions divided by the total number of tracked keywords, providing a general view of overall ranking performance.
AI Visibility Percent
Measures your brand’s footprint in AI-generated answers, based on AI Brand Mentions and Citation Rank. The metric represents your brand’s share of actual AI visibility compared to the maximum possible exposure across keywords that trigger AI responses.
Performance levels help interpret the score:
• Excellent (>60%) - consistently referenced in AI answers
• Good (35–60%) - solid presence in AI responses
• Fair (20–35%) - mentioned occasionally
• Poor (<20%) - rarely appears in AI-generated results
Keywords with very low visibility (<1) may still appear as cited sources but outside the top 6 citations list.
AI Visibility Score
A weighted score that measures how often and how prominently your brand appears in AI-generated results.
4. Traffic opportunity metrics
These metrics estimate how rankings translate into potential traffic opportunities.

Estimated Visits
An estimate of the monthly organic traffic that your keywords ranking on a top 20 position could generate, based on their monthly search volume and Click Share score.
Local Estimated Visits
Estimated monthly traffic your keywords ranking on a top 20 position could generate, based on their local search volume and Click Share
Click Share
An estimated percentage of clicks your website could receive from organic search, based on its top 20 ranking keywords.
Total Click Share
The estimated share of total organic clicks your website could receive based on the entire set of keywords added to the project.
AI Traffic Potential
Estimates the potential visits your brand could receive from AI-generated answers, based on search demand (keywords search volume) and AI Visibility Score.
AI Local Traffic Potential
This is the localised version of AI Traffic Potential and it estimates the potential visits from AI-generated responses based on location-specific search demand and AI visibility strength.
5. Search demand and SERP context metrics
These indicators help you understand the search demand and main goal behind the keywords you track, including their intent, search volume, and the potential audience size.
Search Intent Distribution
Shows the primary intent behind the tracked keywords, based on the content types and SERP features that appear in the top 10 Google results. Search intent categories include:
• Navigational – users are looking for a specific website or brand
• Informational – users want to learn something or find an answer
• Commercial – users are researching products or services before making a decision
• Transactional – users are ready to complete an action such as buying or signing up
If multiple content types rank for the same keyword, the keywords will be labeled as Mixed Intent.

Search Volume
Represents the total monthly search demand for the tracked keywords, including the year-over-year change.The data is based on Google Ads search volume estimates.
Depending on your analysis needs, this KPI can display:
• Search Volume – searches in the selected search engine country
• Local Searches – searches in the specific tracked location (available when using custom locations search engines in AWR)
• Global Searches – worldwide searches across all countries

Monthly Reach
Estimates the size of the potential search audience your website can reach based on the keywords where it currently ranks.This KPI helps you understand how much of the available search demand your current rankings can capture.
The KPI highlights:
• Monthly Reach – the number of searches generated by keywords where your website currently ranks.
• Remaining from total searches – the portion of search demand coming from keywords where your website does not rank yet, representing additional growth opportunities.
Who It's For
The Keyword Ranking report is built for anyone who needs to answer the question: "Where do we rank?" That includes SEOs running performance checks, content teams auditing keyword coverage, and agency teams building client-facing dashboards. It's also the right report to open when a keyword suddenly drops or spikes and you need to understand what changed in the SERP.
The AI Search Keyword Performance Report: Your GEO Command Center
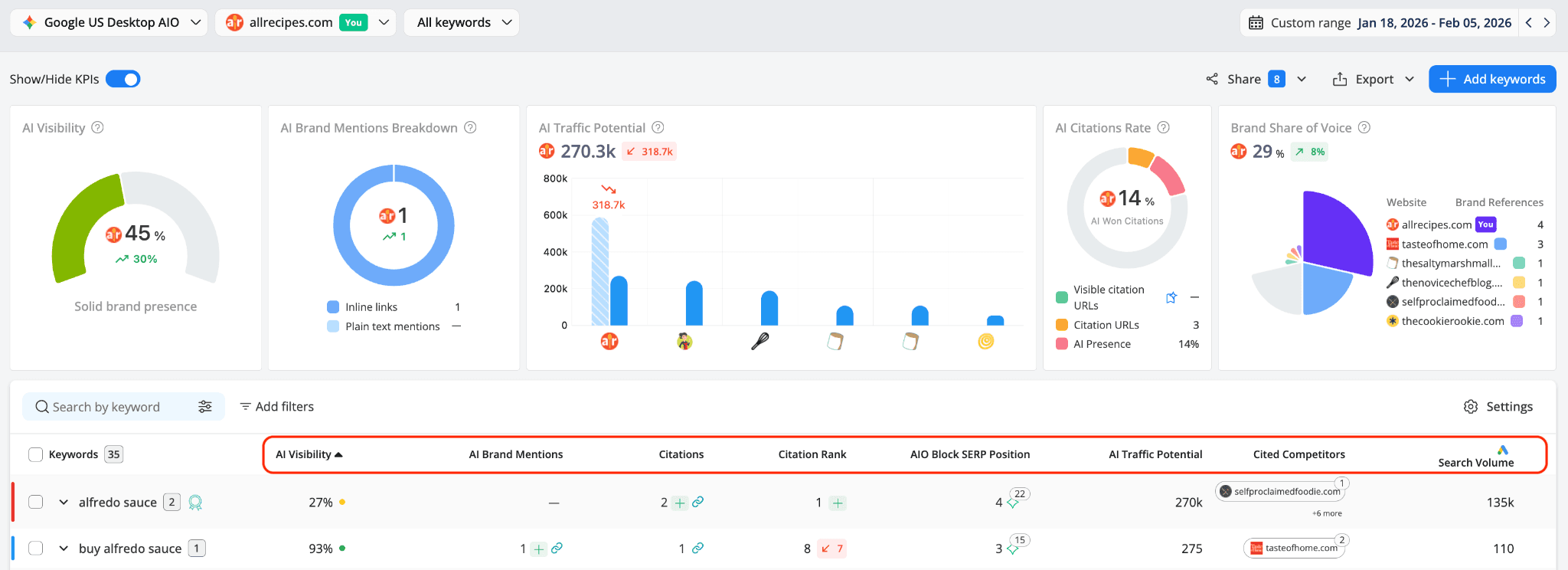
Where the Keyword Ranking report is broad, the AI Search Keyword Performance report is deep. It exists for one purpose: to help you understand how your brand performs inside AI-generated results - not around them.

This report doesn't show organic positions. It doesn't care whether you're ranking #1 in the blue links. What it measures is whether AI models are citing you, mentioning you, linking to you inline, and how prominently they're doing so relative to your competitors.
What It Covers
The core metrics are purpose-built for this:
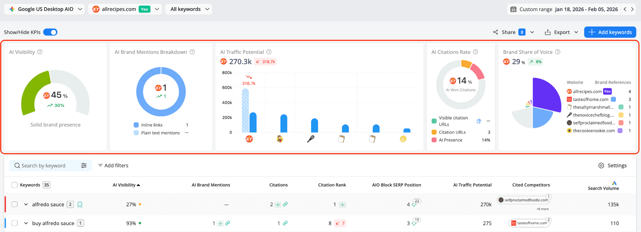
AI Visibility % is the report's flagship metric. It's a weighted score that reflects your brand's total share of possible AI exposure across all tracked keywords that trigger an AI response. The weighting is deliberate and meaningful, assigning weighted scores considering:
Citation URL visible in the top AIO source block
Citation URL hidden behind "Show more"
Inline URL (link embedded in the AI snippet text)
Plain text mention (brand referenced without a link)
Position also matters within the citation group. A #1 citation carries the maximum strength; and then gradually declining until position #7. Citations listed beyond don’t have any contribution to your visibility score, falling to zero. The formula aggregates these weighted scores across all keywords and expresses your brand's actual exposure as a percentage of the maximum it could theoretically achieve.
Performance thresholds:
Excellent → >60% (consistently referenced in visible AI responses)
Good → 35–60% (solid brand presence)
Fair → 20–35% (referenced occasionally, limited visibility)
Poor → <20% (rarely appears in AI results)

Beyond AI Visibility, the report gives you:
AI Brand Mentions - split into plain text mentions and inline links, so you can see not just that you're referenced, but how.
Citations - the specific URLs being used as sources in AI answers, with the ability to drill into which of your pages are cited and at what rank.
Citation Rank - your position within the AI citations group It also indicates whether the citation is visible directly in the main AI block or appears only after expanding the “Show more” list.
AIO Block SERP Position - where the AIO block sits in the SERP, and how many URLs it contains.
AI Traffic Potential - an estimate of the monthly visits your brand could receive from AI results, calculated using search volume × your AI Visibility score.
Cited Competitors - which tracked competitor domains are also cited in the same AI responses generated by your tracked keywords.
Search Volume - provides context on how much demand behind exists for each keyword. It represents the average monthly number of searches a keyword has on Google in the selected search engine country.

The KPI bar above the table synthesises these signals into five dashboard widgets:
AI Visibility - your overall weighted AI footprint
AI Brand Mentions Breakdown - distribution of inline links vs. plain text mentions
AI Traffic Potential - estimated visits from AI results, compared across tracked competitors
AI Citations Rate - the percentage of citation URLs attributed to your site out of the total citations generated by AI responses for the tracked keywords
This indicator is supported by the following metrics:
Visible citation URLs
Shows whether the selected brand is cited with a link visible directly in the AI response, without clicking “Show more” to expand the AI Overview result.
Citation URLs
Shows whether the selected brand is cited as a source for the AI response, including both citations visible in the main AI block and those revealed after expanding the citation group.
AI Presence %
The percentage of tracked keywords that trigger an AI-generated response, and therefore include citation URLs in the AI answer.
Measures your brand’s share of voice % across AI results, compared to tracked competitors. It is calculated using all brand references (mentions in the AI snippet or citation URLs).
Brand Share of Voice - your brand's share of total AI mentions compared to all tracked competitors. The metric is calculated based on all brand references, including mentions within the AI-generated answer and citation URLs.
One additional capability worth calling out: because the report tracks which URLs competitors are using to outrank you in AI citations, it effectively doubles as a content gap tool. If a competitor's page is being cited for a keyword you care about, that page is worth studying - it tells you something about what AI models consider a trustworthy, relevant source for that topic.
Who It's For
The AI Keyword Performance report is for anyone responsible for GEO (Generative Engine Optimization) - whether that's a dedicated GEO specialist, an SEO broadening their remit, or a brand manager trying to understand how AI search is affecting brand visibility. It's also the report to share with clients or stakeholders who are asking, "Are we showing up in AI results?"
The Key Difference: SERP Position vs. AI Presence
The simplest way to frame the difference between these two reports is this:
Keyword Ranking tells you where you rank. AI Keyword Performance tells you whether AI models trust you by referencing your content.
You can rank #1 organically for a keyword and still have zero AI citations - because Google's AI Overview for that query is pulling information from a completely different set of sources. Conversely, your site might not rank in the top 10 organic results but still be cited at position #2 in the AI Overview, generating brand exposure to users who may never scroll past the AI block.
Neither report tells the full story on its own. Together, they reveal the gaps between traditional rankings and AI visibility.
Finding Opportunities and Weaknesses
Opportunity #1: High AI Visibility, Low Organic Position
If the AI Keyword Performance report shows a solid AI Visibility percent for a keyword, but your Keyword Ranking report shows a weak organic position, that's a signal worth acting on. AI models are already treating your content as a credible source for this topic - which means there's likely an audience being exposed to your brand through AI citations. Closing the organic gap for the same keyword would give you presence at multiple points in the SERP.
Opportunity #2: Strong Organic Rankings With Zero AI Citations
Flip the scenario: you're ranking #1 organically, but the AI Keyword Performance report shows no citations, no mentions, and an AI Visibility score near zero. This is one of the most common gaps teams discover when they first open this report. Your content may be winning the traditional blue link game but the AI models are not selecting it as a trusted source for their generated answers.
This is a content signal, not just a technical one. AI models tend to cite content that is direct, authoritative, and structured in a way that's easy to extract and quote. Reviewing the AIO URLs in the report - the pages that are being cited for that keyword - and comparing them structurally to your own pages is a useful starting point.

Opportunity #3: Competitor Cited in AI Answers You're Not
The Cited Competitors column in the AI Keyword Performance table shows which tracked competitors are appearing in the same AI responses for your keywords. If a competitor consistently appears there while you don't, that's a content gap with a very specific shape: you need to identify what those competitor pages are doing that yours aren't.
The AI Keyword Performance report makes this actionable: you can see the exact URLs being cited (via the AIO Block SERP Position tooltip), open them directly, and compare their structure, depth, and content framing relative to your own t to understand why they are being selected as sources.

Opportunity #4: Plain Text Mentions Without Links
If your AI Brand Mentions column shows plain text mentions but no inline links or citations, you're getting name recognition inside AI responses - but without the link equity or traffic that comes from being a cited source.
This is worth addressing at the content level, and also at the configuration level: AWR captures plain text mentions only when brand alias definitions are set up in your project settings. Make sure your brand name, product names, and variations are registered so you're not undercounting.
Weakness: Low AI Citations Rate With High AI Presence
The AI Citations Rate KPI tells you what percentage of keywords that trigger AI responses are also resulting in citations to your site. If your AI Presence (the number of keywords with AI results) is high but your AI Won Citations count is low, you're operating in a competitive AI landscape where your content isn't being selected. That ratio is worth tracking over time - improvements in content authority and structure should move it.
Best Practices for Using Both Reports Together
Start with Keyword Ranking for your keyword health check. Use this report to monitor position changes, identify drops worth investigating, and keep tabs on how AI features are appearing in your SERPs. The Citation Rank and AIO Block SERP Position columns inside Keyword Ranking give you a first signal that AI is active for a given keyword.
Move to AI Keyword Performance for AI-specific strategy. Once you know which keywords are triggering AI results, this report tells you whether your brand is benefiting from them. Filter by AI Visibility to surface your strongest and weakest performing AI keywords. Use the expand chart on any keyword row to see how your citation rank and mentions have trended over time.
Use the Brand Share of Voice KPI to benchmark competitiveness. If your brand's share of AI mentions is significantly below a key competitor, that's a strategic target. Identify which keywords are driving their share, review their cited content, and build or improve your own pages for those topics.
Set up brand aliases before drawing conclusions from mention data. Plain text mentions - where AI writes your brand name in the response without linking to you - are only captured if your brand aliases are properly configured in project settings. Without them, your AI Brand Mentions count will be artificially low, and your AI Visibility score will understate your actual presence.
Track AI Traffic Potential as a business case metric. When reporting to leadership or clients on GEO performance, AI Visibility percentage can feel abstract. AI Traffic Potential - the estimated monthly visits from AI results - translates your citation strength into a number that connects to real business outcomes. Use it alongside search volume to prioritize which keywords to focus your AI content strategy on.
Use the Top Sites bridge when you need SERP-level context. The AI Keyword Performance report links directly to the Top Sites report for each keyword. When you see a keyword where you have AI brand mentions but no citations, opening Top Sites shows you the full SERP breakdown - including which URLs appear both as citations and as organic web results. This is where the two reports connect most directly.

The Bottom Line
Search in 2026 runs on two parallel tracks. The Keyword Ranking report keeps you grounded in the traditional metrics that have always mattered - positions, SERP features, organic visibility. The AI Search Keyword Performance report adds the layer that's rapidly becoming just as important: how AI models see your brand, what they cite, and how often users encounter you through AI-generated answers rather than through a list of blue links.
The teams who will pull ahead in the next few years are the ones treating both as essential. Not choosing one over the other - but using each for what it was designed to reveal, and acting on what the combination shows.
Both reports are available in Advanced Web Ranking under the Ranking and AI sections respectively. If you're not yet tracking AI search engines alongside your organic keywords, that's the first step - because you can't optimize what you can't measure.
stay in the loop
