Advice and answers from the Advanced Web Ranking Team
Search for articles
>
>
Why My Brand Doesn't Show Up in AI Answers? How to Fix It with AWR
Ranking #1 but invisible in AI Overviews? Walk through a step-by-step diagnostic using AWR to find out why and what to do about it.
You rank on page one of traditional search results. Your content is solid. Your site is fast, well-structured, and regularly updated. And yet, when Google generates an AI Overview response for the exact keywords you've been targeting, your brand is nowhere to be found. Instead, it's your competitors who are sitting there, getting cited, mentioned, and/or linked right at the very top of the page, before anyone even scrolls to the organic results.
Sound familiar?
If it does, you're not alone. This is one of the most common (and most frustrating) problems in SEO right now: a growing disconnect between traditional rankings and AI search visibility. The good news? It's not random, and it's not something you just have to accept. You can diagnose exactly where the gap is, understand why it exists, and start working toward fixing it.
This article walks you through that diagnostic process step by step, using real data from Advanced Web Ranking.
What this article covers
Why ranking #1 organically doesn't guarantee visibility in AI-generated answers
How to use AWR's AI Keyword Performance report to spot where your brand is missing from AI Overviews
How to identify who is getting cited instead of you, and with what content
How to cross-reference organic rankings with AI presence to find the most telling gaps
What industry research says about why some content gets cited and some doesn't
Practical next steps to start closing those gaps
First, let's understand the gap
Here's the uncomfortable truth: ranking #1 organically no longer guarantees that your content will be selected as a source in AI-generated answers.
According to a Search Engine Journal report from March 2026 covering multiple independent studies, the overlap between top-10 organic rankings and AI Overview citations has dropped to somewhere between 17% and 38%, down from roughly 75% just a year earlier. That means the majority of AI citations now pull from content that isn't even on page one of traditional search results. Google's AI systems use a process called query fan-out, splitting a user's original search into multiple sub-queries and pulling sources from across the index, not just from the first page of results.
What this means in practice is that the sources AI chooses to cite operate on a different selection logic than the one that drives traditional rankings. A site can dominate the organic SERPs and still be invisible in the AI answer sitting above them. And a smaller, less authoritative site can get cited if its content happens to match what the AI model needs.
On top of that, a study by CXL that analyzed 100 AI Overview citations found that 55% of cited passages come from the top 30% content of a source page. In other words, the AI doesn't just evaluate whether your page is about the right topic, it evaluates whether the answer it needs can be extracted quickly and cleanly from your content. If your key information is buried below long introductions, there's a good chance the AI never reaches it. Structure, clarity, and placement of key information (within the first 150-200 words) all matter.
So if your brand isn't showing up in AI answers despite strong rankings, it's not because something is "broken." It's because AI visibility follows its own rules, and you need a different set of signals to diagnose and fix the problem.
Step 1: Check your overall AI presence
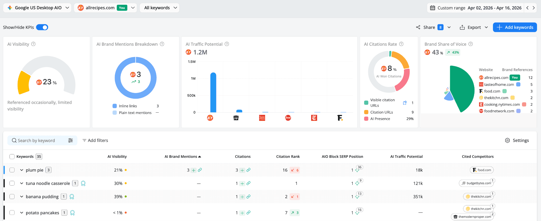
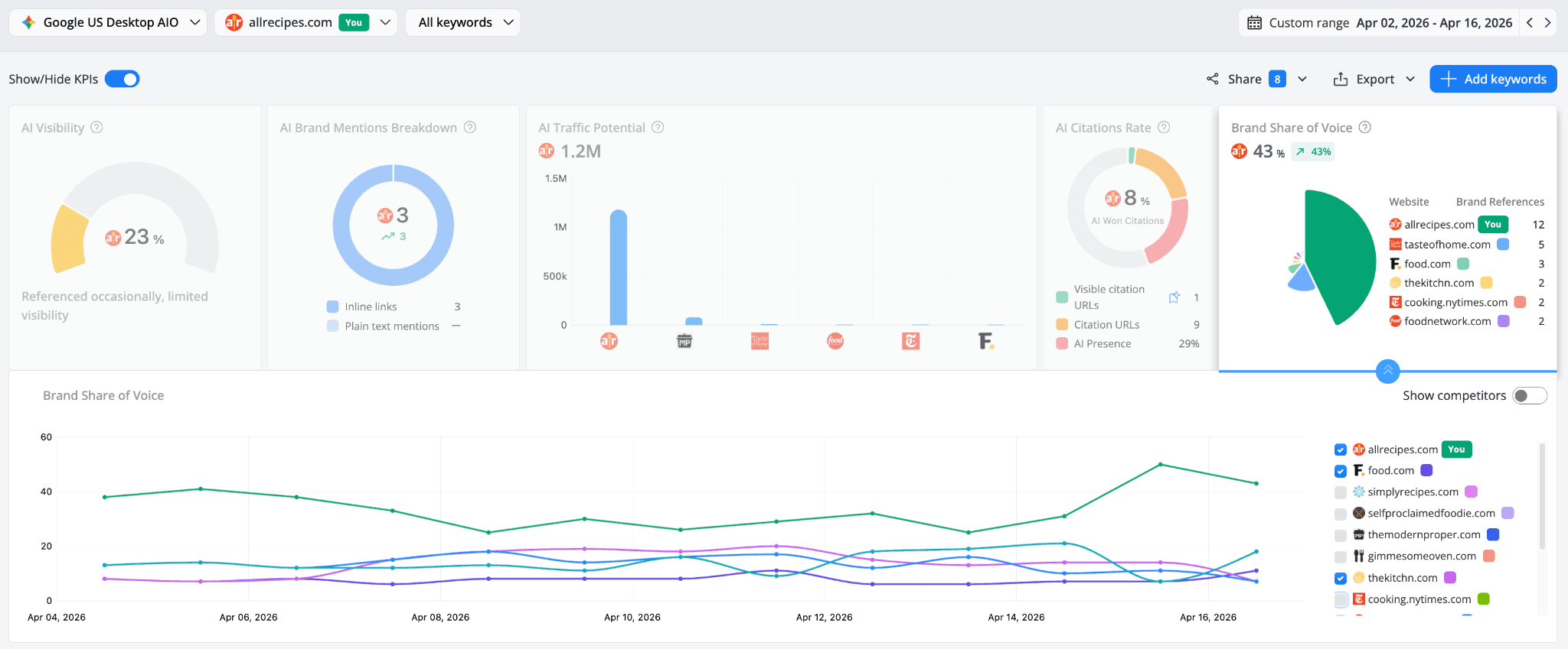
The first place to look is the AI Search Tracking → Keyword Performance report in AWR. This is your dedicated AI search dashboard, and it gives you an immediate sense of how your brand is performing inside Google’s AI-generated results.

At the top of the report, you'll see five KPI widgets that summarize your AI performance:
Here's what to pay attention to right away:
AI Visibility shows a weighted score that measures your brand's AI footprint, based on its mentions, by type, and citations rank. It expresses the brand's share of actual visibility out of the maximum possible exposure across all tracked keywords that trigger AI responses.
To help you quickly interpret this score, AWR provides four performance levels:
Excellent (above 60%) means you're consistently referenced in AI responses,
Good (35–60%) indicates solid brand presence,
Fair (20–35%) means you're referenced occasionally with limited visibility, and
Poor (below 20%) means you rarely appear in AI results. Keywords with very low visibility (below 1) may still be cited as sources, but not in the top 6 citations list.

In our example, allrecipes.com sits at 23%, classified as "Fair," meaning the brand is referenced occasionally but has limited visibility. For a site that ranks #1 organically for most of its tracked keywords, that's a clear signal that something isn't translating from organic rankings to AI presence.
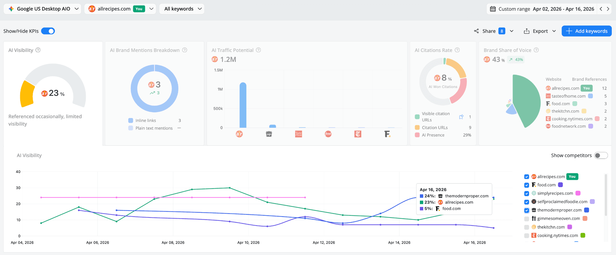
The trend chart below the KPI adds another layer: it shows how AI Visibility fluctuates over time for your brand and your competitors. In this example, allrecipes.com hovers around 23%, but on April 16, themodernproper.com actually edges ahead at 24%. That's a smaller, more niche site overtaking a major brand in AI visibility, a pattern that would be invisible without this kind of tracking.
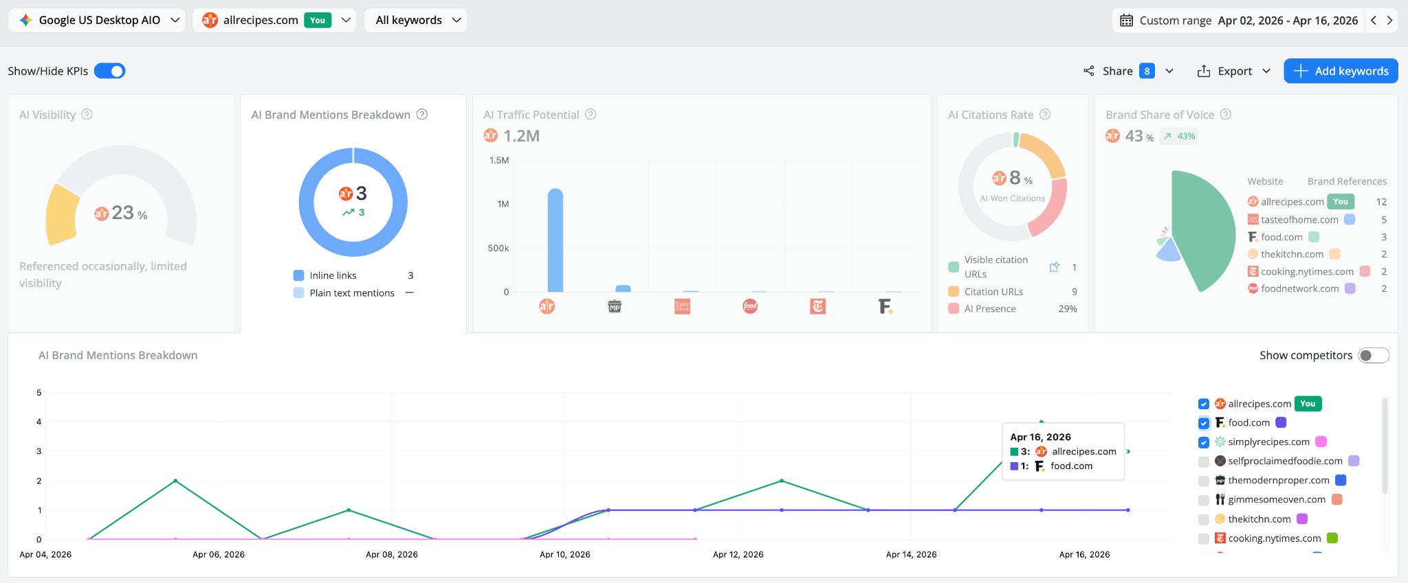
AI Brand Mentions Breakdown tells you how your brand is being referenced inside AI answers, either as plain text mention (your brand name appears in the AI-generated text without a link), or as inline link (clickable links embedded in the AI summary text).

In our example, allrecipes.com has 3 inline links but zero plain text mentions. This means when the brand does appear in AI answers, it's being linked directly, which is great for click potential. But the absence of plain text mentions could also indicate that the brand isn't being name-dropped conversationally in AI responses the way some competitors might be, or your brand references were not added as aliases to the project. The trend chart helps you monitor whether these mentions are growing or stagnating over time.
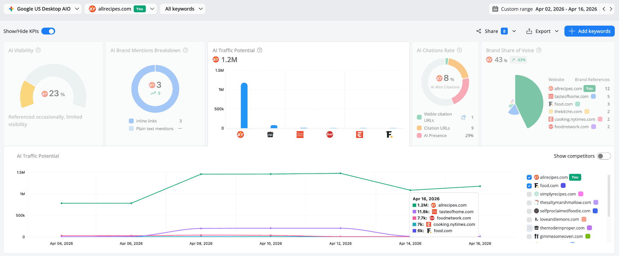
AI Traffic Potential estimates the potential visits your brand could receive from AI-generated responses, based on search demand and your brand's weighted AI visibility strength. It's calculated using each keyword's Google average monthly search volume and AI Visibility score, with close variants deduplicated if found among your tracked keywords. Think of it as the business case metric, it translates your citation strength into a number that connects to real traffic opportunities.

allrecipes.com shows an AI Traffic Potential of 1.2M, which sounds impressive until you look at the trend chart and see how it compares to competitors. The gap between allrecipes (1.2M) and the next competitor, tasteofhome.com at 11.8k, is enormous, but that's largely driven by the search volume behind allrecipes' tracked keywords. The real question is: how much of that 1.2M potential is allrecipes actually capturing? With an AI Visibility of only 23%, the answer is: not nearly enough.
AI Citations Rate shows what percentage of citation opportunities your brand is actually winning from the total number of citations generated by the tracked keywords that trigger an AI result.
The widget breaks this down into three supporting metrics:
Visible Citation URLs showing whether your brand is cited with a link visible in the AI response, without clicking "Show more" to expand the result,
Citation URLs showing whether your brand is cited as a source for the AI response, including both visible top citations and those available after expanding the AIO, and
AI Presence % showing the percentage of your tracked keywords that trigger an AI response and thus have citation URLs present.

In our example, allrecipes.com has only 8% AI Won Citations, with 1 Visible Citation URL out of 9 total Citation URLs. That means while allrecipes.com does get cited, most of those citations are buried behind the "Show more" fold rather than being immediately visible to users.
The AI Presence sits at 29%, which tells us that nearly a third of all tracked keywords in this project trigger an AI response with citation URLs present, so there's plenty of AI activity happening across these keywords, allrecipes just isn't winning the visible spots in most of them.
The Citation URLs trend chart underneath reveals how stable (or volatile) your citation count is over time.
Measures your brand’s share of voice % across AI results, compared to tracked competitors. It is calculated using all brand references (mentions in the AI snippet or citation URLs).
Brand Share of Voice puts your performance in a competitive context by showing your brand's share of total AI mentions compared to all tracked competitors.

In our example, allrecipes.com leads with 43% share of voice (up 43% from the previous period) and 12 brand references, followed by tasteofhome.com (5), food.com (3), etc.
The trend chart is where this gets interesting. While allrecipes.com generally leads, the lines for competitors like food.com and thekitchn.com weave in and out, showing that AI share of voice is much more volatile than traditional organic visibility. A competitor can gain ground quickly if their content gets picked up for a new set of AI answers, and lose it just as fast.
If your numbers look similar, with decent organic rankings but underwhelming AI visibility, the next step is to drill down to the keyword level to find where exactly the problem lives.
Step 2: Find the keywords where you're missing from AI answers
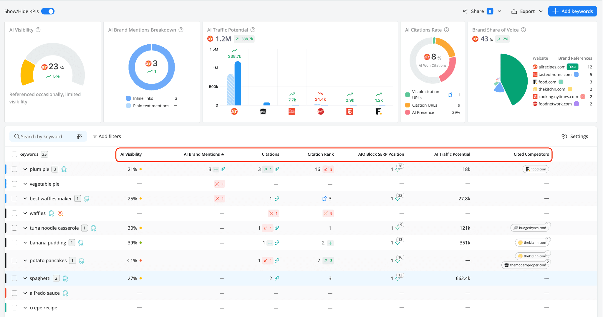
Scroll down to the keyword table in the same report. This is where the diagnosis gets specific.
Each row shows a tracked keyword alongside its AI-specific metrics: AI Visibility, AI Brand Mentions, Citations, Citation Rank, AIO Block SERP Position, AI Traffic Potential, and Cited Competitors.

There are two types of signals to watch for here. First, the red X marks, these tell you that your brand was present in an AI answer but has since lost that position. A lost mention, a dropped citation, a declining Citation Rank. These are active losses.
But there's a second, quieter signal that's just as important: keywords where all the AI columns show nothing at all, just dashes.
For keywords like "crepe recipe" or "alfredo sauce," where allrecipes.com holds organic positions of 1 and 3 respectively, this complete absence from AI answers means the brand was never picked up as a source in the first place. No losses to track, because there was never any AI presence to lose.
Both patterns matter, and they may require different responses. A lost citation suggests your content was once considered relevant but something changed, maybe a competitor improved their page, or maybe the AI model shifted its source preferences. A complete absence, on the other hand, suggests your content may not be structured or positioned in a way that AI systems can use to extract the answert for that particular query.
Let's look at each in action.

Active loss - "waffles":
AI Visibility: - (no visibility)
AI Brand Mentions: - (none)
Citations: ✕1 (lost a citation)
Citation Rank: ✕9 (dropped 9 positions)
allrecipes.com ranks position 3 organically for "waffles," but the red X marks tell a clear story: the brand used to have some AI presence here and has been pushed out during the April 16 update. This is a clear sign that something changed.
Complete absence - "alfredo sauce":
AI Visibility: -
AI Brand Mentions: -
Citations: -
Citation Rank: -
allrecipes.com ranks position 1 organically for "crepe recipe," and yet every AI column is a dash. No X marks either, meaning allrecipes.com wasn't pushed out, it was simply never picked up as an AI source for this query. Same story for "alfredo sauce," which ranks position 3 organically but has zero AI presence of any kind.

These two situations call for different responses. An active loss is a signal to investigate what changed, while a complete absence is a signal to look at your content's structure and ask whether the AI can actually extract what it needs from your page for that query.
Now compare both of these with "best waffles maker," where allrecipes.com is actually winning:
AI Visibility: 25%
Citations: 1 (with link)
Citation Rank: ☆ 3 (Top AIO Source, visible without expanding the block)
AI Traffic Potential: 27.8k
allrecipes.com ranks position 1 organically for "best waffles maker," but in this case the brand also holds a Top AIO Source position.
Three keywords, all with solid organic rankings, three completely different AI outcomes. That's exactly why a keyword-level diagnostic matters, the gaps aren't uniform, and neither are the fixes.
The next step is to figure out who is getting cited on those keywords where you're missing, and what their content looks like.
Step 3: See who is getting cited instead of you
When your brand is missing from an AI answer, someone else is filling that spot. Knowing who, and with what content is the most actionable insight you can get.
The AI Keyword Performance report gives you three different ways to investigate this, each showing a different layer of the picture:
Citations column
Hover over the value or link icon in the Citations column for any keyword to see the Cited URLs popup. This shows you which of your own pages the AI is pulling information from, a valuable insight whenever you want to understand what's working on your side.

Clicking on the value opens the actual SERP HTML, so you can see the full AI Overview result exactly as it appeared on Google.

AIO Block SERP Position column
Hover over the values in this column allows you to see the AIO URLs popup. Unlike Cited URLs, this shows all the source URLs that appear in the AI Overview block for a given keyword, regardless of whether they're yours or a competitor's. This is where you see the full picture of what the AI answer is built from. Clicking on the value also opens the SERP HTML, letting you see the AI Overview in its full context.

For the "pancakes" keyword, allrecipes.com has zero AI presence, but checking the AIO URLs reveals who is getting cited instead. These are the pages that Google's AI system considers trustworthy and relevant enough to cite for "pancakes." Open them. Study their structure. Note how they present information. This isn't guesswork, it's reverse-engineering what the AI model is actually selecting.
Cited Competitors column
This shows which of your tracked competitor domains are appearing in AI answers for your keywords, and with how many URLs. For "recipe of the day," it shows cooking.nytimes.com with 3 cited URLs and food.com with 1, plus 2 more competitors. Hovering reveals the exact ranking URLs and their positions within the AI Overview.

To sum up: Citations shows your own cited pages, AIO URLs shows all sources in the AI answer (yours, competitors, and anyone else), and Cited Competitors highlights only the tracked competitor domains from your project. Together, they give you a complete view of the competitive landscape for any AI answer: what you're winning, what you're losing, and who's taking your place.
Step 4: Cross-reference with your organic rankings
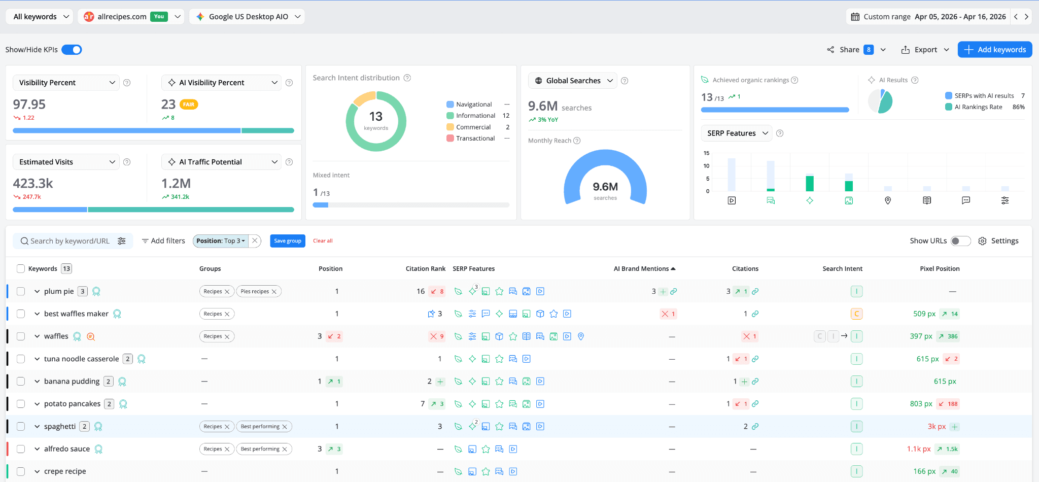
Now switch over to the Position Tracking → Keyword Ranking report. This is your traditional SEO home base, and looking at it alongside the AI data reveals the full picture.
To focus on the keywords where your brand holds the strongest organic positions, filter the report by top positions such as Top 3 or Top 10 to isolate the most telling gaps.

For allrecipes.com, the result is striking. Among the 13 keywords where the brand ranks in the top 3 organically, the Visibility Percent is 97.95. But the AI Visibility Percent is just 23 with a Fair performance score. That's a 98-to-23 gap between organic strength and AI presence.
The numbers around it reinforce the story: Estimated Visits sit at 423.3k, but the AI Traffic Potential is 1.2M, nearly three times what traditional organic can deliver. Out of these 13 top-performing keywords, 7 SERPs have AI results, and the AI Rankings Rate is 86%. So AI answers exist for most of these queries, and allrecipes.com appears in most of them, but with a visibility score of just 23%, those appearances aren't translating into prominent, click-worthy citations.

In the keyword table, the side-by-side view makes the disconnect impossible to ignore. "Best waffles maker" ranks position 1 with a Citation Rank of 3 (Top AIO Source), but has lost an AI Brand Mention (✕1). "Plum pie" also ranks position 1, with a Citation Rank of 16 (down 8), while "alfredo sauce" ranks position 3 (up 3), with zero Citations, zero AI Brand Mentions, and no Citation Rank at all.
These are keywords where allrecipes.com dominates traditional search. And yet, for many of them, the brand either doesn't appear in AI answers or is buried so deep in the citation list that it might as well not be there.
Within the Keyword Ranking report, you can also use the SERP Features filter. By clicking Add filters → SERP Features → AI Overviews, you can slice the data in two revealing ways: see all keywords that triggered an AI Overview, or isolate the list and see only those where your brand is ranking in it.

First, select "Feature on SERP" to see all keywords where an AI Overview appears in the search results. In our example, AI Overviews are present on 10 out of 35 tracked keywords, and allrecipes.com ranks in 6 of those. That leaves 4 keywords where an AI Overview exists but allrecipes isn't part of it at all.

Then, switch to "allrecipes.com ranks" to narrow the view to only the keywords where your brand actually appears within the AI Overview result. This gives you a focused list of the AI answers you're currently part of, useful for monitoring your existing AI presence and spotting any positions that are slipping.
This cross-referencing is the core of the diagnostic. The Keyword Ranking report tells you where you stand organically while the AI Keyword Performance one tells you whether that organic strength is translating into AI visibility. When the two don't match, strong position, weak or absent AI presence, you've found a gap worth investigating.
Step 5: Look at the competitive landscape for AI Overviews
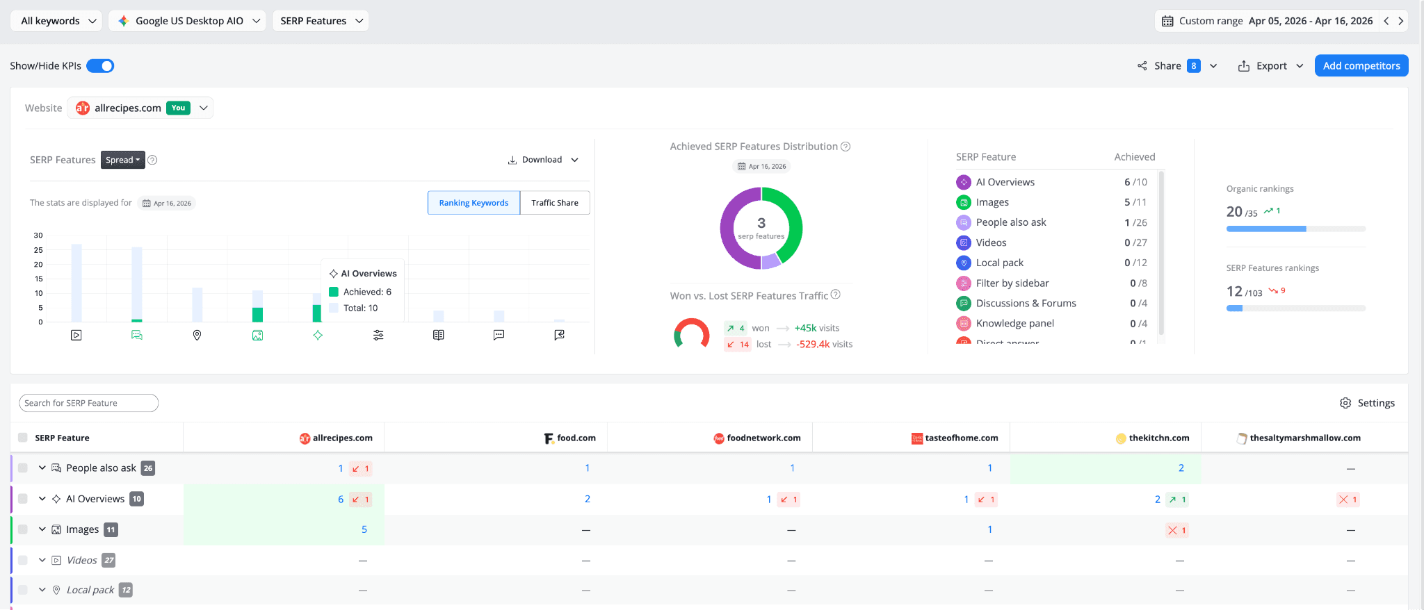
The SERP Analysis → SERP Features report gives you a bird's-eye view of how AI Overviews are distributed across you and your tracked competitors.

At the top, the SERP Features → Spread chart shows how allrecipes.com's presence across different SERP features breaks down. Hovering over the AI Overviews bar reveals that allrecipes.com has achieved presence in 6 out of 10 total AI Overview results. On the right, the Achieved SERP Features Distribution KPI confirms AI Overviews as the leading feature type (6 out of 10), followed by Images (5 out of 11) and People also ask (1 out of 26).
The Won vs. Lost SERP Features Traffic widget tells the business side of the story: allrecipes.com won 4 SERP feature placements generating an estimated +45k visits, but lost 14 placements worth -529.4k visits. That's a net negative, the brand is losing more SERP feature ground than it's gaining.
The real value is in the comparison table at the bottom. For the AI Overviews row, you can see how each competitor stacks up: allrecipes.com appears in 6 (down 1), food.com in 2, foodnetwork.com in 1 (down 1), tasteofhome.com in 1 (down 1), thekitchn.com in 2 (up 1), and thesaltymarshmallow.com has lost its presence entirely (✕1). allrecipes leads, but the landscape is shifting, competitors are gaining and losing AI citations from one period to the next, which reinforces how volatile AI search visibility can be.
Clicking on any competitor's number in the AI Overviews row takes you directly to the Keyword Ranking report filtered for those specific keywords, so you can study exactly which queries each competitor is winning in AI search.

So why isn’t your brand showing up? The industry perspective
Now that you've identified where the gaps are, let's talk about why they exist. Based on current research and industry data, several factors influence whether your content gets selected as a source in AI-generated answers:
Content structure and how easy it is to pull information from. When AI looks at your pages, it doesn't read top to bottom like a human would. It evaluates each passage and looks for content that includes clear answers early on the page. As mentioned earlier, CXL's analysis of 100 AI Overview citations found that over half of cited passages pull from the top third of a page. If your key information is buried below long introductions or scattered across sections, it's less likely to be selected.
Topical authority over individual page strength. Google's AI appears to weight domain-level expertise on a topic more heavily than individual page metrics. A site with a well-developed content cluster around a topic, with supporting pages, internal links, and consistent coverage, is more likely to be cited than a site with a single strong page on the topic but no surrounding context. Search Engine Land's analysis reinforces this point: ranking well for a query does not automatically earn you a citation.
Entity clarity. Google's Knowledge Graph needs to recognize your brand as a credible entity associated with specific topics. Consistent business information (name, address, contact details) across all platforms, a strong Knowledge Panel, active presence on authoritative sites, and consistent brand mentions across the web all contribute to entity recognition. As Search Engine Journal reports, platforms like Wikipedia, Reddit, and YouTube are among the most commonly cited sources in AI summaries, reinforcing the idea that widespread brand presence across trusted platforms influences citation selection.
E-E-A-T signals (Experience, Expertise, Authoritativeness, Trustworthiness). Content authored by or attributed to credible experts, with evidence of real-world knowledge and proper sourcing, carries more weight. Author bios, clear credentials, references to original research, and transparency about sources all contribute to whether your content is considered citation-worthy. Multiple industry studies have shown that pages with clear author attribution and structured expertise signals are significantly more likely to be cited in AI answers.
Content freshness. For time-sensitive or evolving topics, recently published or updated content gets preferential treatment. According to Search Engine Land, the stakes are significant: organic click-through rates drop by about 61% on queries where AI Overviews appear, so staying current and maintaining citation eligibility is more important than ever. Regular content audits and updates with current data help keep your content in the running.
Direct answers to questions. AI Overview systems strongly prefer passages that begin with a clear, direct answer before expanding with context. A passage that opens with "The answer is X, because Y" is more extractable than one that builds up to the answer over three paragraphs. As Search Engine Land reports, brands cited in AI Overviews earn 35% more organic clicks and 91% more paid clicks, so the reward for getting this right is substantial.
What to do next
This diagnostic gives you a map. Here's how to start acting on it:
Prioritize the high-impact gaps. Focus first on keywords where you rank well organically, AI Overviews are present, and your brand has zero AI visibility. These are your starting points because you already have the organic authority. Adjusting the content won't guarantee AI citations, but it gives you the best chance of being considered as a source.
Study the pages that ARE getting cited. For every keyword where a competitor is cited and you're not, open their cited URL. Look at how information is structured, where the key answer appears on the page, and what format they use (lists, tables, direct Q&A, step-by-step). That's your blueprint.
Restructure content for extractability. Lead each section with a clear, direct answer. Use clean heading hierarchies (H2, H3). Include specific data points with proper attribution. Make it easy for an AI system to pull a 2-3 sentence passage that directly answers the query.
Build topical clusters, not isolated pages. If you have a single strong page on a topic but no supporting content around it, you're at a disadvantage. Create supporting pages that cover related subtopics and link them together. Domain-level topical authority is becoming a stronger signal for AI citation.
Set up brand references in AWR. If you haven't already, configure your brand aliases in your project settings so AWR can capture plain text mentions, not just link citations. Without brand references, your AI Brand Mentions count will be artificially low and you'll underestimate your actual AI presence.
Monitor weekly. The keywords that trigger AI Overviews change, the sources that get cited shift, and your competitors are actively working to improve their own AI visibility. Checking the AI Keyword Performance report alongside the Keyword Ranking report regularly helps you catch lost citations early, spot competitors gaining ground, and identify new keywords where AI Overviews have started appearing.
By following these steps, you can move from "something feels off" to a clear, data-backed understanding of where your AI visibility stands and what to focus on next.
stay in the loop
