20+ years of proven SERP accuracy combined with next-gen AI search tracking. One platform for everything your SEO team needs to track, report, and win.
What Makes AWR Different
20+ Years
Proven SERP Accuracy
The industry's longest-standing rank tracker. Over two decades of refining data collection and search engine parsing that agencies stake their client relationships on.
AI + SEO
Unified Visibility Platform
Organic rankings alongside AI search visibility — Google AI Mode, ChatGPT, and Perplexity. One dashboard, one report.
Enterprise
Built for Teams at Scale
Unlimited projects and users, no per-seat pricing. White-label, SSO, custom SLAs, MCP server, and dedicated account managers.

Track Your Rankings Across Every AI Search Environment
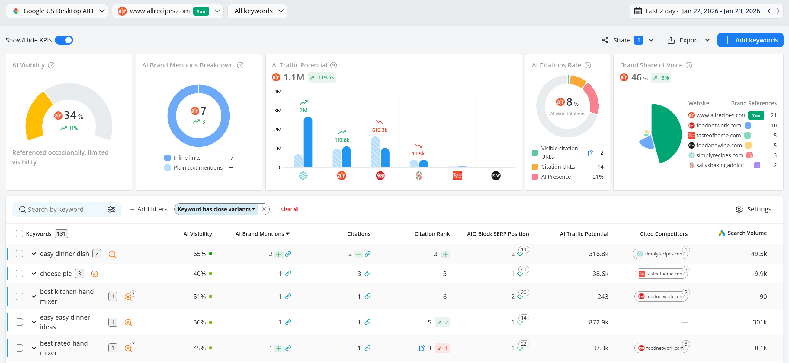
AI Overviews, Google AI Mode, ChatGPT, Perplexity — your keywords now trigger AI-powered answers across multiple environments. AWR tracks them all, so you know exactly where your content is cited and how much traffic AI search can drive.
Measure what matters with dedicated AI search metrics: AI Visibility to gauge your overall presence, Citations and Brand Mentions to see when and where AI references your content, and AI Traffic Potential to estimate the real opportunity behind AI-generated results.
The Most Accurate Rank Tracker on the Market
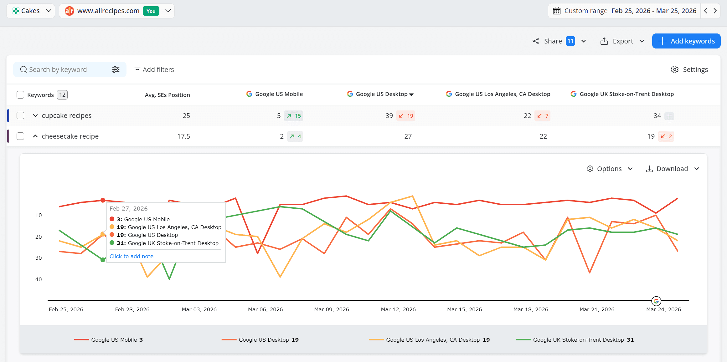
Accuracy is everything. AWR delivers reliable, precise rankings across desktop and mobile — at the country, city, or even GPS-coordinate level. Rankings are always fresh: run them on demand whenever you need them, or schedule daily, weekly, or custom updates. You decide the frequency, AWR handles the rest.
Go beyond position numbers with pixel position tracking that shows exactly where your result sits on the page. See above-the-fold visibility, SERP feature ownership, and CTR impact analysis. Track across 4,000+ search engines in 170+ countries — Google, YouTube, Amazon, Bing, Baidu, and more.


Keyword Intelligence
Understand Why You Rank (or Don't)
Every keyword comes with the context you need to act: search intent classification, granular difficulty scores (URL, Domain, and Content level), click share estimates, and SERP feature tracking. Filter by cannibalization to catch pages competing against each other, or group keywords dynamically to manage tracking at scale.
AWR's SERP Similarity report lets you compare two SERPs side by side — across dates, devices, or markets — to pinpoint exactly what changed after an algorithm update, where your competitors gained ground, and which keywords need attention.
Prove ROI Before You Start
Win pitches and secure budgets with data-backed projections. AWR's SEO Forecasting estimates organic traffic, conversions, and revenue based on target ranking improvements. Model growth over 6, 12, or 24 months.
Use first-party data from Google Analytics and Search Console, or third-party search volume data with seasonality trends. Track actual results against forecasts month by month. Show stakeholders how much they'd spend on ads for the same traffic.

Professional Reporting
Reports That Look Like Yours
AWR's white-label system has three layers: branded reports with your logo and colors, a custom domain via CNAME, and custom SMTP so emails come from your address. Build fully customizable dashboards and reports with the WYSIWYG editor — drag-and-drop the widgets you need, and schedule automated delivery.
Integrate with Looker Studio, BigQuery, TapClicks, or use full CSV/XLS exports. The Developer API gives programmatic access to all data — and the new MCP Server lets you query through ChatGPT and Claude using natural language.
Competitor Intelligence
Know Exactly Where You Stand
Track up to 50 competitors per project at no additional cost. See their keyword rankings, visibility trends, market share, SERP feature wins, and AI search presence — side by side with your own data.
AWR's competitor discovery automatically identifies who you're competing against. The market share view quantifies your position. And with AI-era competitor tracking, see who's being mentioned by AI platforms — and who isn't.

"AWR is my rank tracker of choice. It gives me the granularity, flexibility and tracking at every level I need to understand how my sites rank through different target markets vs. their competitors and the impact of the queries traffic wise."
Aleyda Solis | Founder, Orainti
Everything You Need
Unified AI & SEO Insights
One dashboard for organic rankings and AI search performance metrics.
AI Mode & LLM Tracking
Google AI Mode, ChatGPT & Perplexity search monitoring.
AI Citations & Brand Mentions
Track when AI cites or mentions your content and measure citation impact.
Pixel-Perfect Rankings
Pixel position, above-the-fold visibility & SERP feature analysis.
SEO Forecasting & ROI
Predict traffic, estimate conversions & prove SEO ROI to stakeholders.
SERP Volatility Analysis
Detect algorithm shifts with volatility & SERP similarity signals.
Unlimited Historical Data
Full ranking history with dedicated migration support included.
Deep Keyword Intelligence
4,000+ Search Engines
170+ countries. Google, YouTube, Amazon, Baidu, Naver & more.
White-Label Reporting
Branded reports, custom domains, Looker Studio & scheduled PDF.
Powerful API & MCP Server
Developer API, BigQuery connector, MCP for ChatGPT & Claude.
Competitor Intelligence
Track 50 competitors, market share, discovery & AI competitive gaps.
Common Questions
Frequently Asked Questions
How accurate are AWR's rankings?
AWR checks rankings directly from search engines using browser emulation and proxy rotation, with definitions refreshed every 24 hours. Rankings can be tracked at country, city, or GPS-coordinate level with SERP HTML snapshots for full verification.
Which AI platforms does AWR track?
AWR tracks brand visibility across Google AI Mode, AI Overviews, ChatGPT, Perplexity, Gemini, and Claude. Support for new AI platforms is added continuously as they emerge.
How many competitors can I track?
Up to 50 competitors per project at no additional cost. AWR also automatically discovers competitors based on your keyword set.
Can I white-label AWR completely?
Yes. Three layers: branded reports with your logo and colors, custom domain access via CNAME, and custom SMTP for email delivery. Clients never see the AWR brand.
Is there an API?
Yes. Full Developer API, BigQuery connector, Looker Studio integration, and a new MCP Server for querying your data through ChatGPT and Claude using natural language.
How does pricing work?
Usage-based pricing by keyword count, not per-seat. All plans include unlimited projects and users. Plans start at $139/month with a 30-day money-back guarantee. See full pricing.
Can I migrate data from another rank tracker?
Yes. AWR has a dedicated migration team that imports historical ranking data from third-party tools for full data continuity.
/seo-reporting


