Spring's here, bringing some fresh updates to Advanced Web Ranking. We're introducing an upgraded version of the Keyword Ranking KPIs, localized Google AIO tracking, and high-volume API export capabilities.
So let’s get right into it - use the sidebar on the right to jump to a particular update.
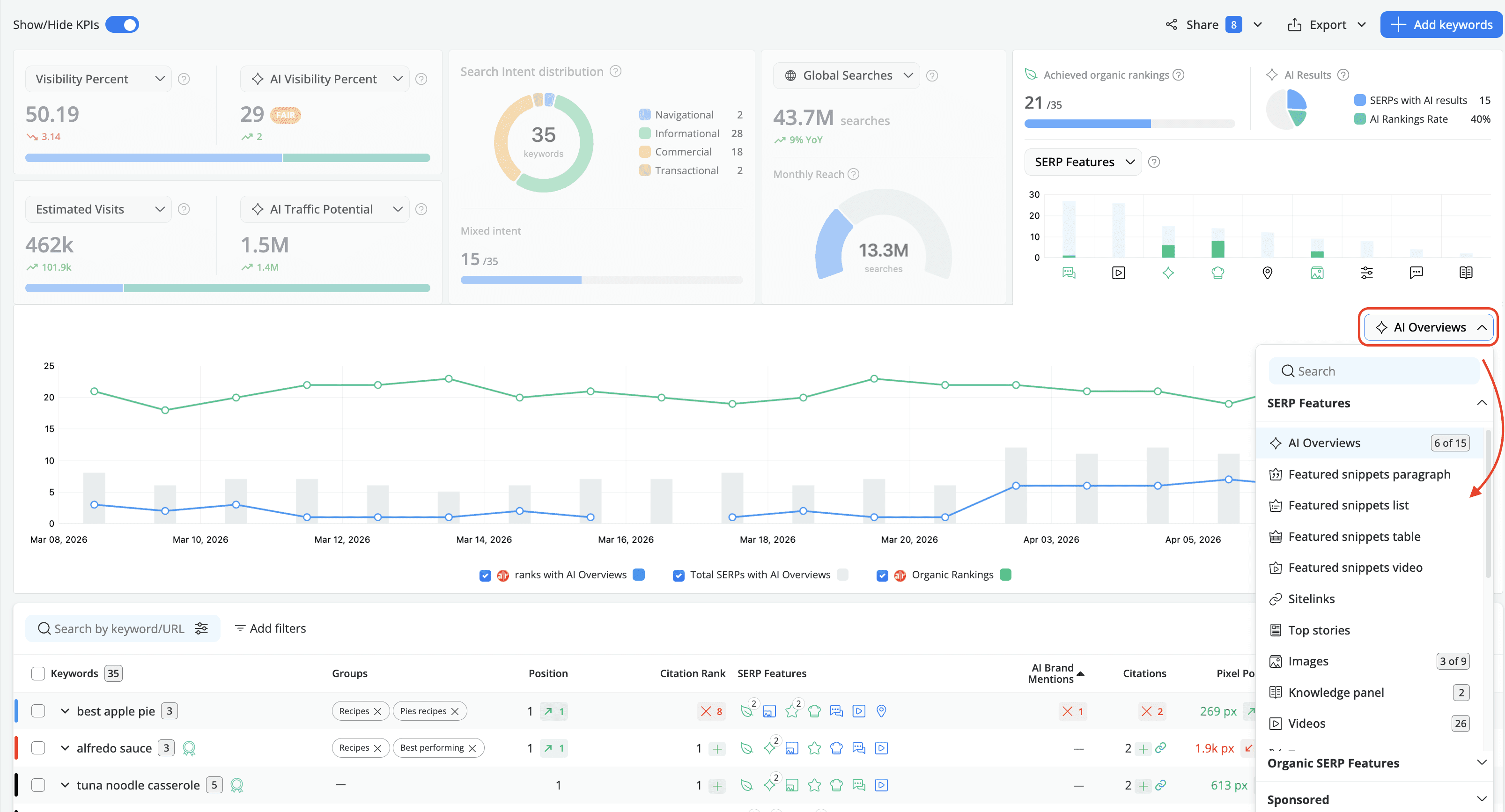
Upgraded Keyword Ranking KPIs
The Keyword Ranking KPIs have just been upgraded with some new options:
- Discover how often your brand shows up in AI results using the AI Rankings Rate % metric. It calculates the percentage of keywords for which your domain features within the AI-generated responses (as a source or mention) out of the total number of keywords triggering AI results.

- Expand the SERP Features chart to see at a glance if your webpages are actually showing up in AI Overviews - and where they aren't. Beyond AI, you can layer on any SERP feature you choose (like videos, images, local packs, etc.). Use this comparison chart to generate an exportable roadmap for your content strategy.

- Estimate the percentage of traffic your website gets using the Click Share and Total Click Share metrics.

- Get a better context of how search interest is trending over time with the Search Volume YoY metric displayed as a percentage.

Google AIO Custom Location Tracking
The Google AIO search engine now supports custom location tracking, allowing you to monitor rankings at the city level or via GPS coordinates for street-level precision.
To see it in action, go to Settings - Search engines, hit Add Search Engines, and choose the Google Search + AIO option with Custom location enabled. Validate your locations, add them, and you're good to go!

Bulk SERPs Export via API
You can now export SERPs in bulk for multiple keywords and search engines within the same project via the developer API*.

*developer API is available starting with Agency monthly plans and all our yearly subscriptions
And that’s pretty much it for March! 🙂
Want to be up-to-date with all the new features and improvements that we add? Make sure to follow our Product Updates collection.
And of course, please reach out if you have any feedback on this. We’d love to hear your thoughts!
P.S. Make sure to check out the ‘How-to’ series to find out how to get the most out of AWR.
Article by
Dan Popa
Dan Popa is an Online Marketing Strategist at Caphyon. He is passionate about both Online and Offline Marketing and he's always looking for new ways of applying the basic principles of marketing in the fast-evolving SEO field. He's always in the mood to chat about new creative ideas for campaigns, so you can find him on Twitter.
stay in the loop





